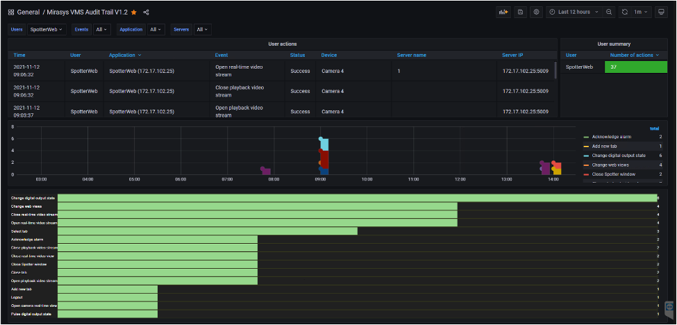
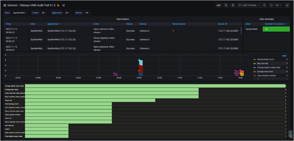
Mirasys Reporting with Grafana

image-20230627-073034.png

 

Grafana reporting tool is used as a user interface to create reports from Mirasys VMS database. 

Basic reports are created from the Audit Trail database and VMS Alarms database. 

Grafana user interface is browser-based, so it can be run in any modern browser (like Chrome, Edge, Firefox) and also inside Mirasys Spotter using the Spotter Web browser plugin